Real-Time Process Intelligence
Our cloud-based digital platform that combines plant sensor data, discrete measurements and advanced process models to track and manage operational and emissions data from processing facilities.

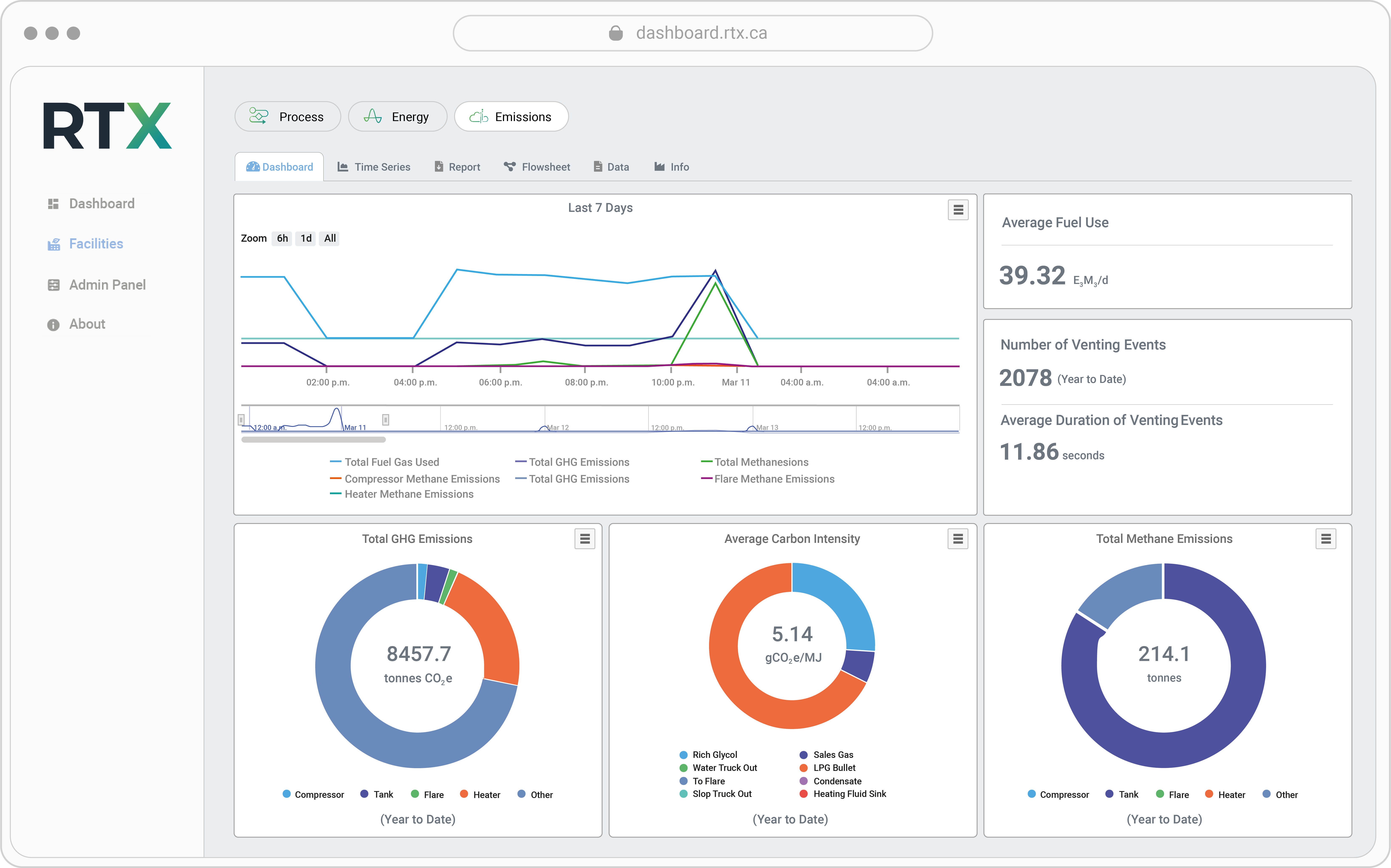
Turn operational data into actionable insights
RT-X is a real-time process monitoring platform that leverages existing SCADA data and augments it by solving heat-mass balances with its robust thermodynamics capabilities to deliver a high-fidelity simulation of your facility.
With focused use cases around Process, Emissions, and Energy, RT-X performs automated event detection and root cause analysis. RT-X is not only a visualization platform for real-time KPI tracking, it is a tool for process optimization.
Efficient analysis
0 x
faster for engineers to conduct root cause analysis
Quantifiable reductions
0 %
reduction of methane emissions from controlled tanks identified
Unmatched accuracy
0 %
reduction of false positives for emissions event detection
Real-time modelling of plant data

Tailored Dashboards
Data visualization adapted to your unique KPIs

AI-Driven Optimization Recommendations
Embedded AI agent for efficient data analysis
- Embeds P&IDs, control logic, and setpoints into the model.
- Use of AI to detect process deviations such as high energy use, unexpected emissions.
- Moves beyond trend correlation to automated, engineering-grade root cause analysis.
Actionable advice, not just monitoring.

Efficient Root Cause Analysis
RT-X automatically performs statistical analysis across the entire facility to identify the areas in the process where changes occurred at the same time of a given event. A root cause for the event is then proposed by AI Insights which can be directly validated by leveraging RT-X’s data visualization capabilities. Learn More

Anomaly Detection and Smart Alerts
Uses AI to identify abnormal consumption patterns instantly and only alerts when necessary for corrective action.
Possible alerts include:
- PVRV opened on tank X
- Compressor X has tripped
- High Pressure Flare spike above X kg CO2e/hr
- Liquid slug detected at inlet separators
- Possible hydrate formation after valve X
Real-time modelling of plant data
Turn process data into performance
RT-X Process helps operators increase throughput by providing real-time visibility, root-cause analysis, and scenario testing to identify and remove process constraints.
- Identify bottlenecks and inefficiencies in real time
- Diagnose root causes using engineering-grade analytics
- Validate optimization strategies before field deployment

RT-X
For producers who wish to streamline emissions tracking, optimize operations, and reduce compliance costs with real-time, high-fidelity data.
RT-X includes:
- Cloud-Based Platform
- User-Friendly Interface
- Onboarding and Setup
- Centralized Data
- Seamless Integration
- Streamlined Workflows
- Best-in-Class Simulation Engine
- Training
- Change Management
- Time Series
- Real-Time Monitoring
- Cost Optimization
- Custom Reports
XTREMA Suite
For producers who wish to transform their operations with a comprehensive suite of cutting-edge software for total operational optimization.
XTREMA Suite includes:
- Cloud-Based Platform
- User-Friendly Interface
- Onboarding and Setup
- Centralized Data
- Seamless Integration
- Streamlined Workflows
- Best-in-Class Simulation Engine
- Training
- Custom Reports
- Change Management
- Time Series
- Regulatory reporting and compliance
- Audit support
- Pay Per Report Service Available
- Forecasting
- Mitigation Roadmaps

Root Cause Analysis for Tank Emissions: With RT-X
Discover how RT-X supports continuous monitoring frameworks and root cause analysis of tank emissions with real-time, source-level GHG data.

Carbon Intensity Tracking in Real Time with RT-X
Discover how real-time carbon intensity tracking with RT-X helps oil and gas producers meet ESG and regulatory requirements, reduce carbon tax exposure, and gain actionable emissions insights by commodity.

Certifying Natural gas for Methane Emissions Management: Insights into MiQ Framework
Unlock the future of clean energy! Learn how MiQ certification drives methane reduction, boosts transparency, and helps producers stand out in the natural gas market.